提供的服务

  • 2023
  • Rongxin

托盘销售行业定制CRM

定制开发的CRM支持每个门店独立运营,各门店的运营数据相互隔离,同时满足总部对所有门店集中管理的需求。

项目背景

客户是一家从事塑料托盘生产和销售的公司,通过其在线商店平台实现年营业额3000万至4000万元人民币。他们需要一个CRM解决方案来促进公司的发展。

在分析客户需求后,他们希望每个门店独立运营,并将运营数据相互隔离,同时也满足总部对所有门店集中管理的要求。

我们在4个月内为客户开发了这个定制的CRM。

项目背景

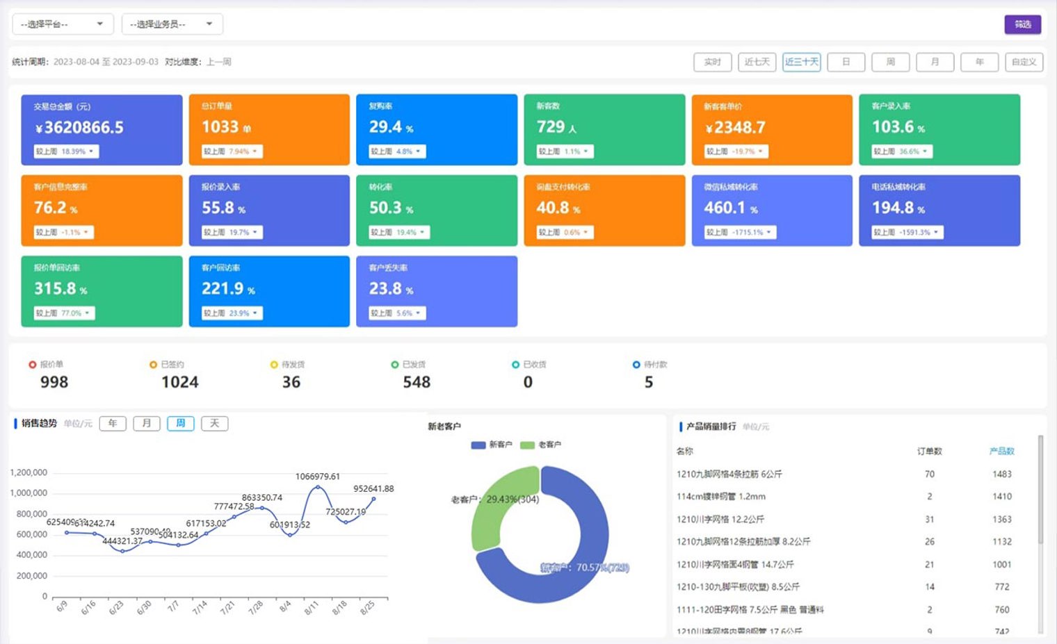
数据看板

数据看板帮助销售团队更好地掌握业务情况,并用于提供系统生成数据的全面汇总统计。统计内容包括订单信息、总交易金额、订单总数、重复购买率、客户进入率、转化率、好评率、退货率、流失率以及上一周期的其他数据。

数据看板支持不同时间梯度(如:今日、最近7天、最近30天)、多平台商店平台以及不同销售人员的统计过滤,为用户提供全面的数据洞察。

数据看板

Customer profiles

客户档案功能旨在有效管理客户信息和跟进记录,为销售团队提供高质量的客户管理工具,从而实现更顺畅的工作流程。

核心功能包括输入客户的基本信息、记录跟进活动、创建报价单以及管理订单信息。

Customer profiles

合同订单

订单表是系统的另一个核心功能,其流程包括创建发货单、创建订单表、待接收、待出库、待发货、待签收以及完成。

在生成报价单的基础上,可以生成合同订单,同时报价流程可查看过去产品的交易价格并计算折扣率。

生成合同时,可以选择两种支付模式:货到付款和欠款交货。

合同订单

财务中心

财务人员可以汇总所有支付和收款的列表,并实时查看付款凭证和相关订单信息,以确认支付的准确性。

在收款方面,系统支持多笔收款,确保所有款项得到适当的管理和核实,直至全部收款完成。

此外,系统还集成了发票模块,为销售和财务人员提供方便的发票管理工具。

财务中心

询盘统计

询盘统计是一个数据支持模块,包括每天由管理团队为每个平台上传的询盘数量和新询盘数量,以及由销售团队上传的微信数量、联系人数量和微信截图数量。

询盘统计模块可以跟踪每日询盘活动,了解销售团队的表现以及转化率随时间变化的趋势。

询盘统计

公海客户

为优化客户资源的再分配与管理流程,我们为公海(High Seas)客户模块设计了一套完善的认领机制。销售人员在重新认领客户时,需提交认领理由并经主管审批,确保认领过程的透明与规范。

系统自动记录每一次认领申请与审批进度,便于销售与管理层实时追踪。同时,引入了回访时限机制与智能提醒功能,确保销售在规定时间内完成客户回访,若超时未跟进,系统将自动将客户退回至公海池,有效避免客户流失。

公海客户

售后模块

为提升售后服务效率与客户满意度,我们为该项目构建了一个多模式的售后处理体系,覆盖退款退货、仅退款、换货及补发等常见场景,灵活满足不同售后需求。

售后流程严格设有主管审核机制,确保关键操作如退款金额、商品处理等均有据可查,提升内部控制力。同时,系统将售后处理进度透明化展示在订单信息中,并实时通知相关人员。

售后模块